Finansudskrifter
En oversigt over de uskrifter, du kan trække i finansmodulet.
Du finder alle rapporter i Finans > Finansudskrifter.
Alle rapporter kan vises på skærmen, udskrives, downloades eller sendes via e-mail ved at bruge knappen Rapport nederst i vinduet.
Overblik
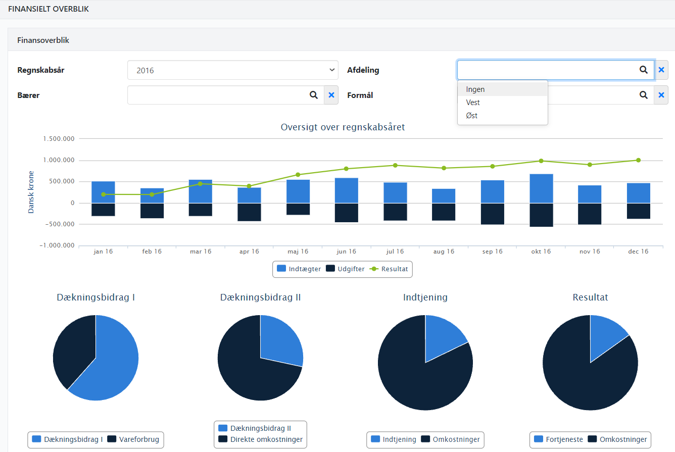
Hvis du ønsker et hurtigt indblik i virksomhedens resultat, kan du gå til Finans > Overblik.
Øverst vises en graf med:
- Lyseblå søjle = Omsætning i den aktuelle måned
- Mørkeblå søjle = Omkostninger i den aktuelle måned
- Grøn linje = Akkumuleret resultat (år til dato)
Nederst på siden vises fire nøgletal i form af diagrammer:
- Dækningsbidrag I = Omsætning minus vareforbrug
- Dækningsbidrag II = Resultat efter direkte omkostninger (vareforbrug, personaleomkostninger og salgsomkostninger)
- Indtjening = Resultat før finansielle poster (inkl. afskrivninger, koncernresultat, finansielle poster og skat)
- Resultat = Samlet resultat

Balance
Rapporten Balance viser balancen for regnskabet.
Når du åbner rapporten, kan du vælge:
- Resultatopgørelse
- Aktiver
- Passiver
Det er muligt at inkludere posteringer fra finanskladder, som endnu ikke er bogført. Dette gøres ved at markere feltet Inkluder kladder med balancerende posteringer.
👉 Bemærk: Når du inkluderer posteringer fra finanskladden, vil de beregnede momsbeløb pr. momskode ikke fremgå i momsgruppen. Beløbene er dog medtaget i totalen for Momsgæld.
Hvis du arbejder med dimensioner, kan du filtrere rapporten, så kun de ønskede dimensioner indgår.
➡️ Læs om brug af dimensioner

Kontoudtog
Rapporten Kontoudtog giver en oversigt pr. finanskonto.
Øverst kan du filtrere efter f.eks. finansgruppe eller finanskonto. Du kan også vælge kun at vise konti med bevægelser i den valgte periode.
På skærmen vises én linje pr. finanskonto (start- og slutsaldo). Hvis du udskriver rapporten, vises de underliggende posteringer for hver konto.

Posteringer
Rapporten Posteringer viser bogførte posteringer på tværs af finanskonti.
Øverst kan du filtrere efter flere kriterier, f.eks.:
- Posteringer med en bestemt momskode
- Posteringer inden for en bestemt finansgruppe

Momsafstemning
Rapporten Momsafstemning viser de momskoder, der har posteringer i en valgt periode.
For hver momskode vises:
- Grundlaget for momsbeløbet
- Det bogførte momsbeløb
Ved at udvide momskoden kan du se detaljer pr. finanskonto, inkl. eventuelle forskelle mellem bogført og forventet moms.
👉 Bemærk: Hvis en finanskonto er bogført med to forskellige momssatser, vil kontoen fremgå to gange i rapporten.

Omkostninger
Rapporten Omkostninger viser bilag med tilknyttede ordreomkostninger i den angivne periode.
Hvert bilag kan udvides, så du kan se den fulde bogføringsinformation, inkl. de registrerede omkostninger.

➡️ Læs også om Automatisk rapportering.
- Opdateret


