BrightAnalytics: Analysér dine tal fra EG Xena
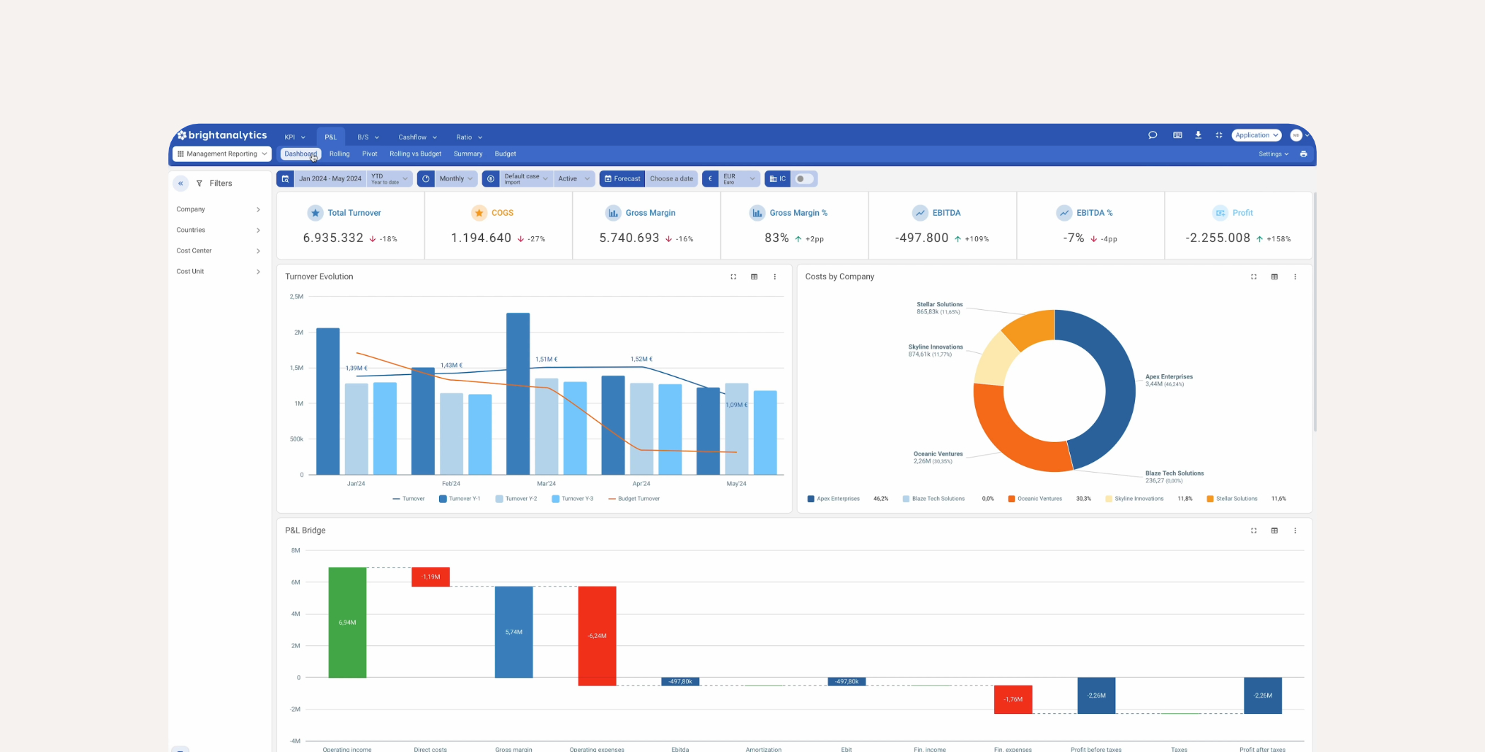
BrightAnalytics er en rapporteringsplatform, som visuelt præsenterer data fra dit EG Xena regnskab. Som bruger af EG Xena kan du få visualiseringer af fortjeneste og tab, balance, budgettering og meget mere.
Visuelt overblik over din virksomheds finansielle situation
Med BrightAnalytics får du en grundig og visuel indsigt i din virksomheds økonomiske situation. Som bruger af EG Xena kan du nu vælge at integrere dine regnskabsdata direkte til BrightAnalytics platform. EG Xena og BrightAnalytics er således to forskellige programmer, der supplerer hinanden og skaber merværdi for dig.
Din virksomhed er i fokus
Opdateringer i realtid
BrightAnalytics aflæser regnskabsdata i realtid, så du altid har de nyeste posteringer og opdaterede tal til rådighed. Dette gælder for ét eller flere regnskaber, opstillet efter din virksomheds individuelle behov.
Tilpasses dit behov for rapportering
BrightAnalytics indeholder en indlejret logik, der gør det nemt at oprette og vedligeholde rapporter baseret på en bred vifte af analytiske funktioner, der er relevante for din virksomhed.
Om
BrightAnalytics
BrightAnalytics tilbyder et væld af funktioner og helt grundlæggende tilbyder de analyser inden for tre hovedkategorier.
Den første kategori er finansiel rapportering, som giver dybere indsigt i blandt andet budgettering, prognosticering og konsolidering. Den anden er operationel rapportering, der fokuserer på præstationer og KPI'er. Til sidst er der ESG-rapportering, som kan håndtere eksempelvis miljømæssige og sociale forpligtelser.
BrightAnalytics indeholder en indlejret logik, der gør det nemt at oprette og vedligeholde rapporter baseret på en bred vifte af analytiske funktioner, der er relevante for din virksomhed.




